Skip to content Skip to sidebar

This is the technical support forum for WPML - the multilingual WordPress plugin.

Everyone can read, but only WPML clients can post here. WPML team is replying on the forum 6 days per week, 22 hours per day.

Sun Mon Tue Wed Thu Fri Sat
- 8:00 – 12:00 8:00 – 12:00 8:00 – 12:00 8:00 – 12:00 8:00 – 12:00 -
- 12:00 – 16:00 12:00 – 16:00 12:00 – 16:00 12:00 – 16:00 12:00 – 16:00 -

Supporter timezone: Europe/Zagreb (GMT+02:00)

This topic contains 44 replies, has 0 voices.

Last updated by Dražen 6 months, 4 weeks ago.

Assisted by: Dražen.

Author Posts
September 16, 2025 at 10:20 am #17405568

akakiT

Hello Drazen,

No worries at all — everything is fine on our side.

How would you like to proceed with the investigation? Please let me know the next step you suggest so we can continue checking this further.

Best regards,
Mikheil

September 16, 2025 at 10:27 am #17405641

Dražen
Supporter

Languages: English (English )

Timezone: Europe/Zagreb (GMT+02:00)

Hello Mikheil,

thanks for the reply. 🙂

Best would be, if possible, to provide a Duplicator package of your website or ZIP + DB backup, so we can try and deploy site from our side.

That way we can, hopefully, clearly see CPU / Disk increase when WPML enabled, so it would be easier to debug.

I will first try to deploy it, and after confirming the issue happens in the shared copy, escalate further to our 2nd tier support to check and debug it in details.

I have enabled private reply.

Let me know if that sounds okay for you.

Regards,
Drazen

September 16, 2025 at 10:43 am #17405754

akakiT

Hello Drazen,

Unfortunately, Duplicator and Updraft plugins are not working on our side — we’ve tried several times before, but due to the large database and file size, they always fail.

As an alternative, I can create a full dump of the MariaDB database and archive all website files into a single ZIP. You would then be able to copy it directly from our server via SSH or SCP.

Please let me know if this approach works for you, and I’ll prepare the package.

Best regards,
Mikheil

September 16, 2025 at 10:54 am #17405800

Dražen
Supporter

Languages: English (English )

Timezone: Europe/Zagreb (GMT+02:00)

Hello Mikheil,

sure, that is good for us, thanks.

Please let me know when it is ready, and I will download and continue working on this case.

Regards,
Drazen

September 16, 2025 at 1:09 pm #17406299

Dražen
Supporter

Languages: English (English )

Timezone: Europe/Zagreb (GMT+02:00)

Hello,

while we wait, I have consulted with our 2nd tier and they analyzed your log. I know you mentioned you have checked with only WPML plugins, but can you please
try to disable WP Rocket and check if the issue still happens?

If still yes, then please disable Yoast SEO and check if the issue still happens.

There might be some interference with those plugins and WPML that is causing an issue for you.

Let us know how it goes.

Regards,
Drazen

September 16, 2025 at 1:26 pm #17406428

akakiT

Hello Drazen,
here is zip file on Staging server:
root@staging-wp:~# pwd
/root
root@staging-wp:~# ls
db_files php_modules_talkpal-main-wp.txt restart_services.sh ssh_keys wp-backup-2025-09-16_11-46-59.zip
mysqladmin_ext_2025-09-09_06-53-58.txt php_packages_talkpal-main-wp.txt snap wp-backup-2025-09-16_11-46-59
root@staging-wp:~#

Screenshot 2025-09-16 172226.png
September 16, 2025 at 1:32 pm #17406529

Dražen
Supporter

Languages: English (English )

Timezone: Europe/Zagreb (GMT+02:00)

Hello,

thanks, I will now try to download and try to deploy them.

In the meantime can you please revert to my last reply and check if that is helpful:

- https://wpml.org/forums/topic/severe-performance-regression-after-updating-wpml-db-cpu-spikes-resource-usage-2x-2/?paged=2#post-17406299

Regards,
Drazen

September 16, 2025 at 2:08 pm #17406617

akakiT

Hello,

Did you already manage to download the ZIP file? I accidentally deleted it. If not, I’ll recreate it for you.

P.S. I’ll also try disabling these plugins and run some tests.

September 16, 2025 at 3:15 pm #17406740

akakiT

New backup zip file

Screenshot 2025-09-16 191538.png
September 17, 2025 at 6:18 am #17408152

Dražen
Supporter

Languages: English (English )

Timezone: Europe/Zagreb (GMT+02:00)

Hello,

Thanks, it is large backup, so I was still in the process of downloading it.

I will proceed with new one now.

Please let me know how the tests goes and if any changes.

Regards,
Drazen

September 18, 2025 at 5:56 am #17411614

akakiT

Hello Drazen,

I have already tried almost everything — deactivating WP-Rocket, SEO plugins, and several others as well — but unfortunately, there were no improvements.

Best regards,
Mikheil

September 18, 2025 at 6:00 am #17411616

Dražen
Supporter

Languages: English (English )

Timezone: Europe/Zagreb (GMT+02:00)

Hello Mikheil,

thanks for getting back.

I will share your reply with 2nd tier, and ask them to take a backup and further check and debug the issue.

I will update here when I have some news.

Regards,
Drazen

September 18, 2025 at 11:19 am #17413062

Dražen
Supporter

Languages: English (English )

Timezone: Europe/Zagreb (GMT+02:00)

Hello,

just wanted to let you know our 2nd tier is now working on this case,
note it will take some time to deploy and debug as the package is large.

I will update when I have some news.

Regards,
Drazen

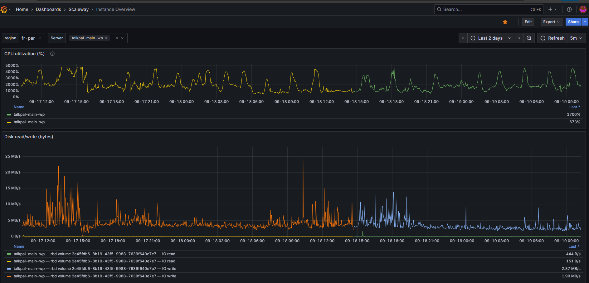
September 19, 2025 at 6:19 am #17415361

akakiT

Hello Drazen,

Thank you for the update.
I’m sharing our production WordPress Grafana monitoring chart from the last two days.

It looks like some job(s) may be running continuously and causing CPU spikes.
Just for your information — this might be helpful in your investigation.

Best regards,
Mikheil

Screenshot 2025-09-19 101329.png
September 19, 2025 at 10:30 am #17416401

Dražen
Supporter

Languages: English (English )

Timezone: Europe/Zagreb (GMT+02:00)

Hello Mikheil,

thanks for getting back and providing more info.

I will share related info with our 2nd tier.

Note, we have deployed the backup, but have issue reproducing same problem. Can you please share if issue happens on specific pages / URLs or after some specific steps?

Regards,
Drazen

The topic ‘[Closed] Severe performance regression after updating WPML — DB CPU spikes & resource usage ~2x’ is closed to new replies.